Options
CQG One and CQG Desktop have the tools for trading options required by professional traders.
Here is an overview of features and functionality available:
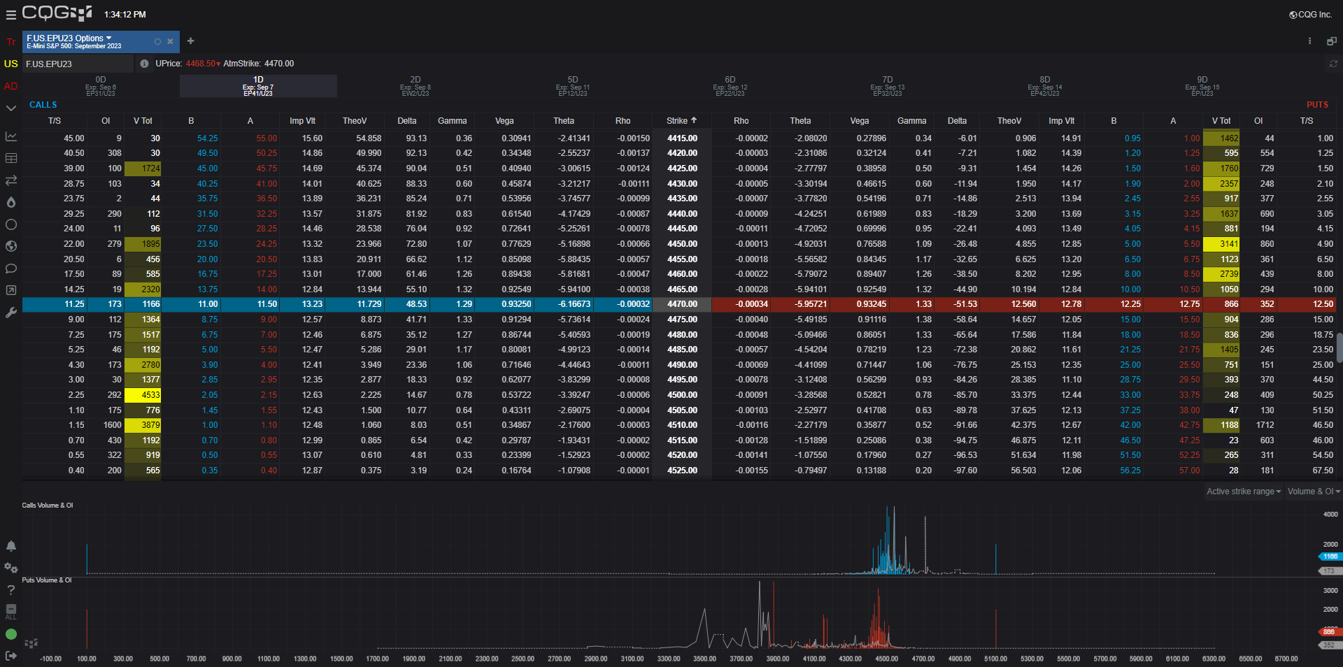
Options Window
The Options Window has tabs to efficiently list the options by expiration dates with the closest expiration date in the first tab and each tab to the right is the next expiration. Key information including the Greeks, Deltas, Implied Volatility, Volume and Open Interest data are displayed as columns by strike prices. The columns may be customized to display just the data you need. The At-The-Money row is highlighted. In addition, the traded volume for the calls and the puts are heat mapped drawing attention to the most active contracts. Along the bottom of the window the volume and open interest is charted by strike prices. The window can be linked to your favorite trading interface.
Options 2:
More expiries in the same view
The Options 2 window is similar to the original options window with the key difference being the strikes are the first column and then the calls and puts are grouped together by expiration dates.
Strategy Builder
The Strategy Builder (available in CQG One) is a sophisticated but very easy to use spread builder. You can create both custom strategies and as well as access to over thirty strategies. For a spread all key required parameters, such as expiration months, legs and the spread strategy can easily be added using the drop-down menus. Once the strategy is set you can link to the trading interface for efficient trading as well as easily add the strategy to your quote board for monitoring the current market.
Active RFQ Window
Once you have created a UDS you can simply select from the linked trading interface "RFQ" and your UDS will be submitted to the exchange. Then, if accepted you can see your UDS in the Active RFQ window. If you included the buy or sell side and size and hit Respond in the Active RFQ window, then the HOT trading interface will open displaying the spread and the current market makers bid and ask. To simplify the view of Active RFQ window you can filter the Active RFQ window by product.




